ข้อมูลโครงการ :: กิจกรรมการแก้ไขปัญหาข้อร้องเรียน/ร้องทุกข์ ของประชาชน ผ่านแพลตฟอร์ม Traffy Fondue ของสำนักงานเขต

รายละเอียดโครงการ

Showing 1-1 of 1 item.
สยป.1Fileชื่อโครงการ/กิจกรรมงบประมาณฯความคืบหน้าฯหน่วยงานที่รับผิดชอบส่วนราชการ/ฝ่าย
-กิจกรรมการแก้ไขปัญหาข้อร้องเรียน/ร้องทุกข์ ของประชาชน ผ่านแพลตฟอร์ม Traffy Fondue ของสำนักงานเขต0.00100.00สำนักงานเขตยานนาวาฝ่ายปกครอง

KRs/KPI ที่เกี่ยวข้อง

Showing 1-4 of 4 items.
สยป.2ActionKEY_RESULTหน่วยนับค่าเป้าหมายผลการดำเนินงานความคืบหน้าของ KPI (%)
-ร้อยละของเรื่องทั้งหมดที่แจ้งผ่าน Traffy Fondue ได้รับการแก้ไขร้อยละ80.00728.45910.56
-สัดส่วนจำนวนเรื่องที่ดำเนินการเสร็จสิ้นต่อเรื่องทั้งหมดร้อยละ80.001,074.741,343.43
-สัดส่วนจำนวนเรื่องค้างต่อเรื่องร้องเรียนทั้งหมดร้อยละ80.00874.241,092.80
-ระดับความพึงพอใจเฉลี่ยในการแก้ไขปัญหา (แจกแจงรายหน่วยงาน)ระดับ4.0052.451,311.25

** รายละเอียดเกี่ยวกับการรายงานฯ **

Showing 21-40 of 59 items.
สยป.3วันที่รายงานผลการดำเนินงานPhotoREPORT_NOTEเชื่อมโยงข้อมูลเกี่ยวข้องฯ
03-01-20250.00รับเรื่องร้องเรียน ตั้งแต่วันที่ 1 ธันวาคม 2567 – 31 ธันวาคม 2567 (เรื่องทั้งหมด 583 เรื่อง/ เสร็จสิ้น 326 เรื่อง) - เรื่องที่เขตต้องดำเนินการเอง 386 เรื่อง - กำลังดำเนินการ 60 เรื่อง - ร้อยละของเรื่องคงค้าง = 15.544 ดังนั้น ร้อยละความสำเร็จของการแก้ไขปัญหา 100 - 15.544 = 84.456
05-11-20240.00ประชุมซักซ้อมความเข้าใจตัวชี้วัดการประเมินประสิทธิภาพการแก้ไขปัญหา ข้อร้องเรียน/ร้องทุกข์ ของประชาชนผ่านแพลตฟอร์ม Traffy Fondue
03-12-202493.61รับเรื่องร้องเรียน ตั้งแต่วันที่ 1 ตุลาคม 2567 – 31 ธันวาคม 2567 (เรื่องทั้งหมด 1670 เรื่อง/ เสร็จสิ้น 991 เรื่อง) - เรื่องที่เขตต้องดำเนินการเอง 1064 เรื่อง - กำลังดำเนินการ 68 เรื่อง - ร้อยละของเรื่องคงค้าง = 6.390 ดังนั้น ร้อยละความสำเร็จของการแก้ไขปัญหา 100 - 6.390 = 93.61
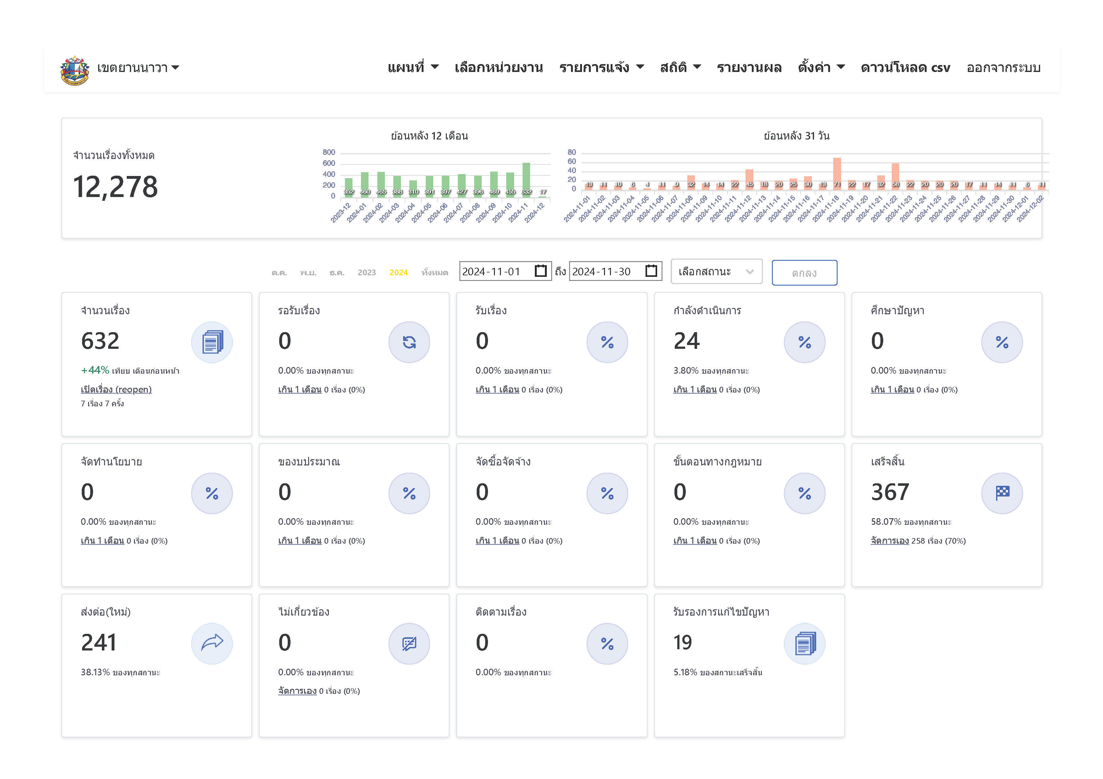
02-12-20240.00รับเรื่องร้องเรียน ตั้งแต่วันที่ 1 พฤศจิกายน 2567 – 30 พฤศจิกายน 2567 (เรื่องทั้งหมด 632 เรื่อง/ เสร็จสิ้น 367 เรื่อง) - เรื่องที่เขตต้องดำเนินการเอง 391 เรื่อง - กำลังดำเนินการ 24 เรื่อง - ร้อยละของเรื่องคงค้าง = 6.138 ดังนั้น ร้อยละความสำเร็จของการแก้ไขปัญหา 100 - 6.138 = 93.862
23-12-20240.00ประชุมติดตาม Traffy Fondue เร่งแก้ไขปัญหาข้อร้องเรียน/ร้องทุกข์ที่ได้รับจากประชาชน
23-12-20240.00รับเรื่องร้องเรียน ตั้งแต่วันที่ 1 ธันวาคม 2567 – 23 ธันวาคม 2567 (เรื่องทั้งหมด 438 เรื่อง/ เสร็จสิ้น 232 เรื่อง) - เรื่องที่เขตต้องดำเนินการเอง 286 เรื่อง - กำลังดำเนินการ 54 เรื่อง - ร้อยละของเรื่องคงค้าง = 4.746 ดังนั้น ร้อยละความสำเร็จของการแก้ไขปัญหา 100 - 18.881 = 81.119
24-01-20250.00รับเรื่องร้องเรียน ตั้งแต่วันที่ 1 มกราคม 2568 – 31 มกราคม 2568 (เรื่องทั้งหมด 538 เรื่อง/ เสร็จสิ้น 340 เรื่อง) - เรื่องที่เขตต้องดำเนินการเอง 387 เรื่อง - กำลังดำเนินการ 47 เรื่อง - ร้อยละของเรื่องคงค้าง = 12.144 ดังนั้น ร้อยละความสำเร็จของการแก้ไขปัญหา 100 - 12.144 = 87.856
13-02-202597.36สัดส่วนจำนวนเรื่องที่ดำเนินการเสร็จสิ้นต่อเรื่องทั้งหมด เดือนตุลาคม 2567 (259 / 266) X 100 = คิดเป็นร้อยละ 97.36 (ข้อมูล ณ 20 ตุลาคม 2567)
13-02-202578.08สัดส่วนจำนวนเรื่องค้างต่อเรื่องร้องเรียนทั้งหมด เดือนตุลาคม 2567 1. ขยะ - เสร็จสิ้น 19 รายการ จากทั้งหมด 19 รายการ คิดเป็นร้อยละ 100 2. ป้ายกองโจร - เสร็จสิ้น 7 รายการ จากทั้งหมด 8 รายการ คิดเป็นร้อยละ 87.5 3. ไฟฟ้า - เสร็จสิ้น 15 รายการ จากทั้งหมด 22 รายการ คิดเป็นร้อยละ 68.18 4. ทางเท้า - เสร็จสิ้น 50 รายการ จากทั้งหมด 59 รายการ คิดเป็นร้อยละ 84.74 5. ฝาท่อระบายน้ำ - เสร็จสิ้น 2 รายการ จากทั้งหมด 4 รายการ คิดเป็นร้อยละ 50 นำค่าที่ได้มาเฉลี่ย = 78.08
13-02-202581.04สัดส่วนจำนวนเรื่องค้างต่อเรื่องร้องเรียนทั้งหมด เดือนธันวาคม 2567 1. ขยะ - เสร็จสิ้น 67 รายการ จากทั้งหมด 69 รายการ คิดเป็นร้อยละ 97.10 2. ป้ายกองโจร - เสร็จสิ้น 7 รายการ จากทั้งหมด 7 รายการ คิดเป็นร้อยละ 100 3. ไฟฟ้า - เสร็จสิ้น 24 รายการ จากทั้งหมด 33 รายการ คิดเป็นร้อยละ 72.72 4. ทางเท้า - เสร็จสิ้น 89 รายการ จากทั้งหมด 118 รายการ คิดเป็นร้อยละ 75.42 5. ฝาท่อระบายน้ำ - เสร็จสิ้น 9 รายการ จากทั้งหมด 15 รายการ คิดเป็นร้อยละ 60 นำค่าที่ได้มาเฉลี่ย = 81.04
13-02-20254.44ระดับความพึงพอใจเฉลี่ยในการแก้ไขปัญหาของสำนักงานเขตยานนาวา เดือนมกราคม 2658 คิดเป็นระดับ 4.44
13-02-202583.59สัดส่วนจำนวนเรื่องค้างต่อเรื่องร้องเรียนทั้งหมด เดือนมกราคม 2568 1. ขยะ - เสร็จสิ้น 17 รายการ จากทั้งหมด 17 รายการ คิดเป็นร้อยละ 100 2. ป้ายกองโจร - เสร็จสิ้น 6 รายการ จากทั้งหมด 6 รายการ คิดเป็นร้อยละ 100 3. ไฟฟ้า - เสร็จสิ้น 19 รายการ จากทั้งหมด 26 รายการ คิดเป็นร้อยละ 73.07 4. ทางเท้า - เสร็จสิ้น 167 รายการ จากทั้งหมด 176 รายการ คิดเป็นร้อยละ 94.88 5. ฝาท่อระบายน้ำ - เสร็จสิ้น 3 รายการ จากทั้งหมด 6 รายการ คิดเป็นร้อยละ 50 นำค่าที่ได้มาเฉลี่ย = 83.59
13-02-202599.02สัดส่วนจำนวนเรื่องที่ดำเนินการเสร็จสิ้นต่อเรื่องทั้งหมด เดือนพฤศจิกายน 2567 (406 / 410) X 100 = คิดเป็นร้อยละ 99.02 (ข้อมูล ณ 20 พฤศจิกายน 2567)
13-02-20253.94ระดับความพึงพอใจเฉลี่ยในการแก้ไขปัญหาของสำนักงานเขตยานนาวา เดือนตุลาคม 2657 คิดเป็นระดับ 3.94
13-02-20254.40ระดับความพึงพอใจเฉลี่ยในการแก้ไขปัญหาของสำนักงานเขตยานนาวา เดือนพฤศจิกายน 2657 คิดเป็นระดับ 4.40
13-02-20254.38ระดับความพึงพอใจเฉลี่ยในการแก้ไขปัญหาของสำนักงานเขตยานนาวา เดือนธันวาคม 2657 คิดเป็นระดับ 4.38
13-02-202598.17สัดส่วนจำนวนเรื่องที่ดำเนินการเสร็จสิ้นต่อเรื่องทั้งหมด เดือนมกราคม 2568 (376 / 383) X 100 = คิดเป็นร้อยละ 98.17 (ข้อมูล ณ 20 มกราคม 2568)
13-02-202597.83สัดส่วนจำนวนเรื่องที่ดำเนินการเสร็จสิ้นต่อเรื่องทั้งหมด เดือนธันวาคม 2567 (452 / 462) X 100 = คิดเป็นร้อยละ 97.83 (ข้อมูล ณ 20 ธันวาคม 2567)
13-02-202589.24สัดส่วนจำนวนเรื่องค้างต่อเรื่องร้องเรียนทั้งหมด เดือนพฤศจิกายน 2567 1. ขยะ - เสร็จสิ้น 17 รายการ จากทั้งหมด 18 รายการ คิดเป็นร้อยละ 94.44 2. ป้ายกองโจร - เสร็จสิ้น 2 รายการ จากทั้งหมด 2 รายการ คิดเป็นร้อยละ 100 3. ไฟฟ้า - เสร็จสิ้น 29 รายการ จากทั้งหมด 41 รายการ คิดเป็นร้อยละ 70.73 4. ทางเท้า - เสร็จสิ้น 47 รายการ จากทั้งหมด 58 รายการ คิดเป็นร้อยละ 81.03 5. ฝาท่อระบายน้ำ - เสร็จสิ้น 6 รายการ จากทั้งหมด 6 รายการ คิดเป็นร้อยละ 100 นำค่าที่ได้มาเฉลี่ย = 89.24
21-02-202588.33สัดส่วนจำนวนเรื่องค้างต่อเรื่องร้องเรียนทั้งหมด เดือนกุมภาพันธ์ 2568 1. ขยะ - เสร็จสิ้น 17 รายการ จากทั้งหมด 24 รายการ คิดเป็นร้อยละ 70.83 2. ป้ายกองโจร - เสร็จสิ้น 4 รายการ จากทั้งหมด 4 รายการ คิดเป็นร้อยละ 100 3. ไฟฟ้า - เสร็จสิ้น 6 รายการ จากทั้งหมด 19 รายการ คิดเป็นร้อยละ 31.57 4. ทางเท้า - เสร็จสิ้น 120 รายการ จากทั้งหมด 141 รายการ คิดเป็นร้อยละ 85.10 5. ฝาท่อระบายน้ำ - เสร็จสิ้น 5 รายการ จากทั้งหมด 6 รายการ คิดเป็นร้อยละ 83.33 นำค่าที่ได้มาเฉลี่ย = 88.33

ขั้นตอนการดำเนินงานโครงการ/กิจกรรม

Showing 1-12 of 12 items.
ลำดับขั้นตอน/รายละเอียดงานร้อยละของงานเริ่มต้นวันที่สิ้นสุดวันที่
1ดำเนินการแก้ไขปัญหาข้อร้องเรียน/ร้องทุกข์ ของประชาชน ผ่านแพลตฟอร์ม Traffy Fondue ประจำเดือนตุลาคม 25678.0001-10-202431-10-2024
2ดำเนินการแก้ไขปัญหาข้อร้องเรียน/ร้องทุกข์ ของประชาชน ผ่านแพลตฟอร์ม Traffy Fondue ประจำเดือนพฤศจิกายน 25678.0001-11-202430-11-2024
3ดำเนินการแก้ไขปัญหาข้อร้องเรียน/ร้องทุกข์ ของประชาชน ผ่านแพลตฟอร์ม Traffy Fondue ประจำเดือนธันวาคม 25678.0001-12-202431-12-2024
4ดำเนินการแก้ไขปัญหาข้อร้องเรียน/ร้องทุกข์ ของประชาชน ผ่านแพลตฟอร์ม Traffy Fondue ประจำเดือนมกราคม 25689.0001-01-202531-01-2025
5ดำเนินการแก้ไขปัญหาข้อร้องเรียน/ร้องทุกข์ ของประชาชน ผ่านแพลตฟอร์ม Traffy Fondue ประจำเดือนกุมภาพันธ์ 25687.0001-02-202528-02-2025
6ดำเนินการแก้ไขปัญหาข้อร้องเรียน/ร้องทุกข์ ของประชาชน ผ่านแพลตฟอร์ม Traffy Fondue ประจำเดือนมีนาคม 25689.0001-03-202531-03-2025
7ดำเนินการแก้ไขปัญหาข้อร้องเรียน/ร้องทุกข์ ของประชาชน ผ่านแพลตฟอร์ม Traffy Fondue ประจำเดือนเมษายน 25688.0001-04-202530-04-2025
8ดำเนินการแก้ไขปัญหาข้อร้องเรียน/ร้องทุกข์ ของประชาชน ผ่านแพลตฟอร์ม Traffy Fondue ประจำเดือนพฤษภาคม 25689.0001-05-202531-05-2025
9ดำเนินการแก้ไขปัญหาข้อร้องเรียน/ร้องทุกข์ ของประชาชน ผ่านแพลตฟอร์ม Traffy Fondue ประจำเดือนมิถุนายน 25688.0001-06-202530-06-2025
10ดำเนินการแก้ไขปัญหาข้อร้องเรียน/ร้องทุกข์ ของประชาชน ผ่านแพลตฟอร์ม Traffy Fondue ประจำเดือนกรกฎาคม 25689.0001-07-202531-07-2025
11ดำเนินการแก้ไขปัญหาข้อร้องเรียน/ร้องทุกข์ ของประชาชน ผ่านแพลตฟอร์ม Traffy Fondue ประจำเดือนสิงหาคม 25689.0001-08-202531-08-2025
12ดำเนินการแก้ไขปัญหาข้อร้องเรียน/ร้องทุกข์ ของประชาชน ผ่านแพลตฟอร์ม Traffy Fondue ประจำเดือนกันยายน 25688.0001-09-202530-09-2025

** รายละเอียดเกี่ยวกับการรายงานฯ **

Showing 1-12 of 12 items.
ลำดับวันที่รายงานผลการดำเนินงาน
120-11-2024 10:57:508.00
203-12-2024 07:44:408.00
323-12-2024 10:32:418.00
424-01-2025 14:59:259.00
504-03-2025 09:07:497.00
621-04-2025 10:36:469.00
721-04-2025 10:36:518.00
820-05-2025 14:03:189.00
923-06-2025 11:59:478.00
1021-07-2025 11:32:289.00
1120-08-2025 10:39:459.00
1219-09-2025 09:47:028.00