กลับหน้าหลัก โครงการฯ ของหน่วยงาน
รายละเอียดโครงการ : การแก้ไขปัญหาข้อร้องเรียน/ร้องทุกข์ของประชาชนผ่านแพลตฟอร์ม Traffy Fondue ของสำนักงานเขตภาษีเจริญ (ID: 40663)
รายละเอียดโครงการ
Showing 1-1 of 1 item.
| สยป.1 | File | ชื่อโครงการ/กิจกรรม | งบประมาณฯ | ความคืบหน้าฯ | หน่วยงานที่รับผิดชอบ | ส่วนราชการ/ฝ่าย |
|---|---|---|---|---|---|---|
![]() | - | การแก้ไขปัญหาข้อร้องเรียน/ร้องทุกข์ของประชาชนผ่านแพลตฟอร์ม Traffy Fondue ของสำนักงานเขตภาษีเจริญ | 0.00 | 100.00 | สำนักงานเขตภาษีเจริญ | ฝ่ายปกครอง |
KRs/KPI ที่เกี่ยวข้อง
Showing 1-1 of 1 item.
| สยป.2 | Action | KEY_RESULT | หน่วยนับ | ค่าเป้าหมาย | ผลการดำเนินงาน | ความคืบหน้าของ KPI (%) |
|---|---|---|---|---|---|---|
![]() | - | ร้อยละของเรื่องทั้งหมดที่แจ้งผ่าน Traffy Fondue ได้รับการแก้ไข | ร้อยละ | 80.00 | 891.78 | 1,114.73 |
** รายละเอียดเกี่ยวกับการรายงานฯ **
Showing 1-12 of 12 items.
| สยป.3 | วันที่รายงาน | ผลการดำเนินงาน | Photo | REPORT_NOTE | เชื่อมโยงข้อมูลเกี่ยวข้องฯ |
|---|---|---|---|---|---|
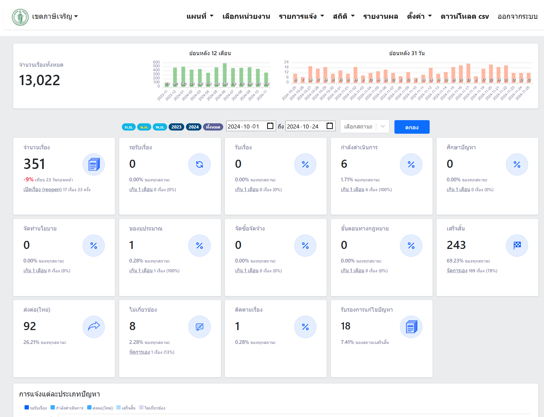
![]() | 25-11-2024 | 69.23 | เดือนตุลาคม 2567 มีเรื่องร้องเรียนผ่านระบบ Traffy Fondue ทั้งหมด 351 เรื่อง เสร็จสิ้น 243 เรื่อง คิดเป็นร้อยละ 69.23 (ข้อมูล ณ วันที่ 24 ตุลาคม 2567) สำนักงานเขตได้จัดทำสรุปรายงานผลการดำเนินการส่งสำนักงานเลขานุการผู้ว่าราชการกรุงเทพมหานครและสำนักงานเลขานุการปลัดกรุงเทพมหานครเรียบร้อยแล้ว | ||
![]() | 25-11-2024 | 53.58 | เดือนกันยายน 2567 มีเรื่องร้องเรียนผ่านระบบ Traffy Fondue ทั้งหมด 446 เรื่อง เสร็จสิ้น 239 เรื่อง คิดเป็นร้อยละ 53.58 (ข้อมูล ณ วันที่ 24 ตุลาคม 2567) สำนักงานเขตได้จัดทำสรุปรายงานผลการดำเนินการส่งสำนักงานเลขานุการผู้ว่าราชการกรุงเทพมหานครและสำนักงานเลขานุการปลัดกรุงเทพมหานครเรียบร้อยแล้ว | ||
![]() | 29-08-2025 | 75.44 | เดือนธันวาคม 2567 ถึง เดือนสิงหาคม 2568 มีเรื่องร้องเรียนผ่านระบบ Traffy Fondue ทั้งหมด 4694 เรื่อง เสร็จสิ้น 3541 เรื่อง คิดเป็นร้อยละ 75.44 สำนักงานเขตได้จัดทำสรุปรายงานผลการดำเนินการส่งสำนักงานเลขานุการผู้ว่าราชการกรุงเทพมหานครและสำนักงานเลขานุการปลัดกรุงเทพมหานครเรียบร้อยแล้ว | ||
![]() | 30-09-2025 | 73.28 | เดือนธันวาคม 2567 ถึง เดือนกันยายน 2568 มีเรื่องร้องเรียนผ่านระบบ Traffy Fondue ทั้งหมด 5214 เรื่อง เสร็จสิ้น 3821 เรื่อง คิดเป็นร้อยละ 73.28 สำนักงานเขตได้จัดทำสรุปรายงานผลการดำเนินการส่งสำนักงานเลขานุการผู้ว่าราชการกรุงเทพมหานครและสำนักงานเลขานุการปลัดกรุงเทพมหานครเรียบร้อยแล้ว | ||
![]() | 25-02-2025 | 74.86 | เดือนธันวาคม 2567 ถึง เดือนกุมภาพันธ์ 2568 มีเรื่องร้องเรียนผ่านระบบ Traffy Fondue ทั้งหมด 1229 เรื่อง เสร็จสิ้น 920 เรื่อง คิดเป็นร้อยละ 74.86 สำนักงานเขตได้จัดทำสรุปรายงานผลการดำเนินการส่งสำนักงานเลขานุการผู้ว่าราชการกรุงเทพมหานครและสำนักงานเลขานุการปลัดกรุงเทพมหานครเรียบร้อยแล้ว | ||
![]() | 25-03-2025 | 79.41 | เดือนธันวาคม 2567 ถึง เดือนมีนาคม 2568 มีเรื่องร้องเรียนผ่านระบบ Traffy Fondue ทั้งหมด 2224 เรื่อง เสร็จสิ้น 1766 เรื่อง คิดเป็นร้อยละ 79.41 สำนักงานเขตได้จัดทำสรุปรายงานผลการดำเนินการส่งสำนักงานเลขานุการผู้ว่าราชการกรุงเทพมหานครและสำนักงานเลขานุการปลัดกรุงเทพมหานครเรียบร้อยแล้ว | ||
![]() | 25-12-2024 | 79.01 | เดือนธันวาคม 2567 มีเรื่องร้องเรียนผ่านระบบ Traffy Fondue ทั้งหมด 405 เรื่อง เสร็จสิ้น 320 เรื่อง คิดเป็นร้อยละ 79.01 สำนักงานเขตได้จัดทำสรุปรายงานผลการดำเนินการส่งสำนักงานเลขานุการผู้ว่าราชการกรุงเทพมหานครและสำนักงานเลขานุการปลัดกรุงเทพมหานครเรียบร้อยแล้ว | ||
![]() | 25-01-2025 | 77.86 | เดือนธันวาคม 2567 ถึง เดือนมกราคม 2568 มีเรื่องร้องเรียนผ่านระบบ Traffy Fondue ทั้งหมด 777 เรื่อง เสร็จสิ้น 605 เรื่อง คิดเป็นร้อยละ 77.86 สำนักงานเขตได้จัดทำสรุปรายงานผลการดำเนินการส่งสำนักงานเลขานุการผู้ว่าราชการกรุงเทพมหานครและสำนักงานเลขานุการปลัดกรุงเทพมหานครเรียบร้อยแล้ว | ||
![]() | 06-04-2025 | 78.57 | เดือนธันวาคม 2567 ถึง เดือนเมษายน 2568 มีเรื่องร้องเรียนผ่านระบบ Traffy Fondue ทั้งหมด 2790 เรื่อง เสร็จสิ้น 2192 เรื่อง คิดเป็นร้อยละ 78.57 สำนักงานเขตได้จัดทำสรุปรายงานผลการดำเนินการส่งสำนักงานเลขานุการผู้ว่าราชการกรุงเทพมหานครและสำนักงานเลขานุการปลัดกรุงเทพมหานครเรียบร้อยแล้ว | ||
![]() | 28-05-2025 | 77.36 | เดือนธันวาคม 2567 ถึง เดือนพฤษภาคม 2568 มีเรื่องร้องเรียนผ่านระบบ Traffy Fondue ทั้งหมด 3312 เรื่อง เสร็จสิ้น 2562 เรื่อง คิดเป็นร้อยละ 77.36 สำนักงานเขตได้จัดทำสรุปรายงานผลการดำเนินการส่งสำนักงานเลขานุการผู้ว่าราชการกรุงเทพมหานครและสำนักงานเลขานุการปลัดกรุงเทพมหานครเรียบร้อยแล้ว | ||
![]() | 25-06-2025 | 77.05 | เดือนธันวาคม 2567 ถึง เดือนมิถุนายน 2568 มีเรื่องร้องเรียนผ่านระบบ Traffy Fondue ทั้งหมด 3761 เรื่อง เสร็จสิ้น 2898 เรื่อง คิดเป็นร้อยละ 77.05 สำนักงานเขตได้จัดทำสรุปรายงานผลการดำเนินการส่งสำนักงานเลขานุการผู้ว่าราชการกรุงเทพมหานครและสำนักงานเลขานุการปลัดกรุงเทพมหานครเรียบร้อยแล้ว | ||
![]() | 19-07-2025 | 76.13 | เดือนธันวาคม 2567 ถึง เดือนกรกฎาคม 2568 มีเรื่องร้องเรียนผ่านระบบ Traffy Fondue ทั้งหมด 4240 เรื่อง เสร็จสิ้น 3228 เรื่อง คิดเป็นร้อยละ 76.13 สำนักงานเขตได้จัดทำสรุปรายงานผลการดำเนินการส่งสำนักงานเลขานุการผู้ว่าราชการกรุงเทพมหานครและสำนักงานเลขานุการปลัดกรุงเทพมหานครเรียบร้อยแล้ว |
ขั้นตอนการดำเนินงานโครงการ/กิจกรรม
Showing 1-12 of 12 items.
| ลำดับ | ขั้นตอน/รายละเอียดงาน | ร้อยละของงาน | เริ่มต้นวันที่ | สิ้นสุดวันที่ |
|---|---|---|---|---|
| 1 | ศึกษาแนวทางดำเนินการ รับเรื่องร้องเรียน/ร้องทุกข์ ผ่านแพลตฟอร์ม Traffy Fondue และแก้ไข พร้อมจัดทำสรุปรายงานผลการดำเนินการส่งสำนักงานเลขานุการผู้ว่าราชการกรุงเทพมหานครและสำนักงานเลขานุการปลัดกรุงเทพมหานคร ประจำเดือนตุลาคม 2567 | 12.00 | 01-10-2024 | 31-10-2024 |
| 2 | รับเรื่องร้องเรียน/ร้องทุกข์ ผ่านแพลตฟอร์ม Traffy Fondue และแก้ไข พร้อมจัดทำสรุปรายงานผลการดำเนินการส่งสำนักงานเลขานุการผู้ว่าราชการกรุงเทพมหานครและสำนักงานเลขานุการปลัดกรุงเทพมหานคร ประจำเดือนพฤศจิกายน 2567 | 8.00 | 01-11-2024 | 30-11-2024 |
| 3 | รับเรื่องร้องเรียน/ร้องทุกข์ ผ่านแพลตฟอร์ม Traffy Fondue และแก้ไข พร้อมจัดทำสรุปรายงานผลการดำเนินการส่งสำนักงานเลขานุการผู้ว่าราชการกรุงเทพมหานครและสำนักงานเลขานุการปลัดกรุงเทพมหานคร ประจำเดือนธันวาคม 2567 | 8.00 | 01-12-2024 | 31-12-2024 |
| 4 | รับเรื่องร้องเรียน/ร้องทุกข์ ผ่านแพลตฟอร์ม Traffy Fondue และแก้ไข พร้อมจัดทำสรุปรายงานผลการดำเนินการส่งสำนักงานเลขานุการผู้ว่าราชการกรุงเทพมหานครและสำนักงานเลขานุการปลัดกรุงเทพมหานคร ประจำเดือนมกราคม 2568 | 8.00 | 01-01-2025 | 31-01-2025 |
| 5 | รับเรื่องร้องเรียน/ร้องทุกข์ ผ่านแพลตฟอร์ม Traffy Fondue และแก้ไข พร้อมจัดทำสรุปรายงานผลการดำเนินการส่งสำนักงานเลขานุการผู้ว่าราชการกรุงเทพมหานครและสำนักงานเลขานุการปลัดกรุงเทพมหานคร ประจำเดือนกุมภาพันธ์ 2568 | 8.00 | 01-02-2025 | 28-02-2025 |
| 6 | รับเรื่องร้องเรียน/ร้องทุกข์ ผ่านแพลตฟอร์ม Traffy Fondue และแก้ไข พร้อมจัดทำสรุปรายงานผลการดำเนินการส่งสำนักงานเลขานุการผู้ว่าราชการกรุงเทพมหานครและสำนักงานเลขานุการปลัดกรุงเทพมหานคร ประจำเดือนมีนาคม 2568 | 8.00 | 01-03-2025 | 31-03-2025 |
| 7 | รับเรื่องร้องเรียน/ร้องทุกข์ ผ่านแพลตฟอร์ม Traffy Fondue และแก้ไข พร้อมจัดทำสรุปรายงานผลการดำเนินการส่งสำนักงานเลขานุการผู้ว่าราชการกรุงเทพมหานครและสำนักงานเลขานุการปลัดกรุงเทพมหานคร ประจำเดือนเมษายน 2568 | 8.00 | 01-04-2025 | 30-04-2025 |
| 8 | รับเรื่องร้องเรียน/ร้องทุกข์ ผ่านแพลตฟอร์ม Traffy Fondue และแก้ไข พร้อมจัดทำสรุปรายงานผลการดำเนินการส่งสำนักงานเลขานุการผู้ว่าราชการกรุงเทพมหานครและสำนักงานเลขานุการปลัดกรุงเทพมหานคร ประจำเดือนพฤษภาคม 2568 | 8.00 | 01-05-2025 | 31-05-2025 |
| 9 | รับเรื่องร้องเรียน/ร้องทุกข์ ผ่านแพลตฟอร์ม Traffy Fondue และแก้ไข พร้อมจัดทำสรุปรายงานผลการดำเนินการส่งสำนักงานเลขานุการผู้ว่าราชการกรุงเทพมหานครและสำนักงานเลขานุการปลัดกรุงเทพมหานคร ประจำเดือนมิถุนายน 2567 | 8.00 | 01-06-2025 | 30-06-2025 |
| 10 | รับเรื่องร้องเรียน/ร้องทุกข์ ผ่านแพลตฟอร์ม Traffy Fondue และแก้ไข พร้อมจัดทำสรุปรายงานผลการดำเนินการส่งสำนักงานเลขานุการผู้ว่าราชการกรุงเทพมหานครและสำนักงานเลขานุการปลัดกรุงเทพมหานคร ประจำเดือนกรกฎาคม 2568 | 8.00 | 01-07-2025 | 31-07-2025 |
| 11 | รับเรื่องร้องเรียน/ร้องทุกข์ ผ่านแพลตฟอร์ม Traffy Fondue และแก้ไข พร้อมจัดทำสรุปรายงานผลการดำเนินการส่งสำนักงานเลขานุการผู้ว่าราชการกรุงเทพมหานครและสำนักงานเลขานุการปลัดกรุงเทพมหานคร ประจำเดือนสิงหาคม 2568 | 8.00 | 01-08-2025 | 31-08-2025 |
| 12 | รับเรื่องร้องเรียน/ร้องทุกข์ ผ่านแพลตฟอร์ม Traffy Fondue และแก้ไข พร้อมจัดทำสรุปรายงานผลการดำเนินการส่งสำนักงานเลขานุการผู้ว่าราชการกรุงเทพมหานครและสำนักงานเลขานุการปลัดกรุงเทพมหานคร ประจำเดือนกันยายน 2568 | 8.00 | 01-09-2025 | 30-09-2025 |
** รายละเอียดเกี่ยวกับการรายงานฯ **
Showing 1-12 of 12 items.
| ลำดับ | วันที่รายงาน | ผลการดำเนินงาน |
|---|---|---|
| 1 | 25-11-2024 15:07:14 | 12.00 |
| 2 | 25-11-2024 15:07:21 | 8.00 |
| 3 | 16-12-2024 09:45:28 | 8.00 |
| 4 | 26-03-2025 09:02:26 | 8.00 |
| 5 | 26-03-2025 09:02:30 | 8.00 |
| 6 | 26-03-2025 09:02:33 | 8.00 |
| 7 | 19-05-2025 11:27:46 | 8.00 |
| 8 | 30-09-2025 17:57:21 | 8.00 |
| 9 | 30-09-2025 17:58:29 | 8.00 |
| 10 | 30-09-2025 17:58:39 | 8.00 |
| 11 | 30-09-2025 18:03:24 | 8.00 |
| 12 | 30-09-2025 18:03:47 | 8.00 |


