กลับหน้าหลัก โครงการฯ ของหน่วยงาน
รายละเอียดโครงการ : การแก้ไขปัญหาเรื่องร้องเรียนของประชาชนผ่านระบบ Traffy Fondue (ร้อยละ) (ID: 6012)
รายละเอียดโครงการ
Showing 1-1 of 1 item.
| สยป.1 | File | ชื่อโครงการ/กิจกรรม | งบประมาณฯ | ความคืบหน้าฯ | หน่วยงานที่รับผิดชอบ | ส่วนราชการ/ฝ่าย |
|---|---|---|---|---|---|---|
![]() | - | การแก้ไขปัญหาเรื่องร้องเรียนของประชาชนผ่านระบบ Traffy Fondue (ร้อยละ) | 0.00 | 100.00 | สำนักงานเขตบางซื่อ | ฝ่ายปกครอง |
KRs/KPI ที่เกี่ยวข้อง
Showing 1-1 of 1 item.
| สยป.2 | Action | KEY_RESULT | หน่วยนับ | ค่าเป้าหมาย | ผลการดำเนินงาน | ความคืบหน้าของ KPI (%) |
|---|---|---|---|---|---|---|
![]() | - | KPI 5.1.2.1 : ความสำเร็จในการแก้ไขปัญหาข้อร้องเรียนของประชาชนผ่าน Traffy Fondue | ร้อยละ | 100.00 | 1,009.99 | 1,009.99 |
** รายละเอียดเกี่ยวกับการรายงานฯ **
Showing 1-18 of 18 items.
| สยป.3 | วันที่รายงาน | ผลการดำเนินงาน | Photo | REPORT_NOTE | เชื่อมโยงข้อมูลเกี่ยวข้องฯ |
|---|---|---|---|---|---|
![]() | 24-12-2024 | 58.05 | ผลการดำเนินการแก้ไขเรื่องร้องเรียนจากประชาชน ผ่านระบบ Traffy Fondue ของสำนักงานเขตบางซื่อ ประจำเดือนพฤศจิกายน 2567 (ข้อมูล ณ วันที่ 30 พ.ย. 67) จำนวนเรื่องทั้งหมด 534 เรื่อง เสร็จสิ้น 310 เรื่อง ส่งต่อ 170 เรื่อง | ||
![]() | 31-10-2024 | 59.20 | ผลการดำเนินการแก้ไขเรื่องร้องเรียนจากประชาชน ผ่านระบบ Traffy Fondue ของสำนักงานเขตบางซื่อ ประจำเดือนตุลาคม 2567 (ข้อมูล ณ วันที่ 31 ต.ค. 67) จำนวนเรื่องทั้งหมด 527 เรื่อง เสร็จสิ้น 312 เรื่อง ส่งต่อ 170 เรื่อง | ||
![]() | 24-12-2024 | 50.57 | ผลการดำเนินการแก้ไขเรื่องร้องเรียนจากประชาชน ผ่านระบบ Traffy Fondue ของสำนักงานเขตบางซื่อ ประจำเดือนธันวาคม 2567 (ข้อมูล ณ วันที่ 24 ธ.ค. 67) จำนวนเรื่องทั้งหมด 526 เรื่อง เสร็จสิ้น 266 เรื่อง ส่งต่อ 193 เรื่อง | ||
![]() | 26-03-2024 | 47.40 | ผลการดำเนินการแก้ไขเรื่องร้องเรียนจากประชาชน ผ่านระบบ Traffy Fondue ของสำนักงานเขตบางซื่อ ประจำเดือนมีนาคม 2567 จำนวนเรื่องทั้งหมด 481 เรื่อง เสร็จสิ้น 228 เรื่อง ส่งต่อ 154 เรื่อง | ||
![]() | 22-12-2023 | 58.88 | ผลการดำเนินการแก้ไขเรื่องร้องเรียนจากประชาชน ผ่านระบบ Traffy Fondue ของสำนักงานเขตบางซื่อ ประจำเดือนธันวาคม 2566 จำนวนเรื่องทั้งหมด 445 เรื่อง เสร็จสิ้น 262 เรื่อง ส่งต่อ 130 เรื่อง กำลังดำเนินการ 22 เรื่อง | ||
![]() | 23-02-2024 | 54.92 | ผลการดำเนินการแก้ไขเรื่องร้องเรียนจากประชาชน ผ่านระบบ Traffy Fondue ของสำนักงานเขตบางซื่อ ประจำเดือนกุมภาพันธ์ 2567 จำนวนเรื่องทั้งหมด 437 เรื่อง เสร็จสิ้น 240 เรื่อง ส่งต่อ 126 เรื่อง | ||
![]() | 22-12-2023 | 49.11 | ผลการดำเนินการแก้ไขเรื่องร้องเรียนจากประชาชน ผ่านระบบ Traffy Fondue ของสำนักงานเขตบางซื่อ ประจำเดือนตุลาคม 2566 จำนวนเรื่องทั้งหมด 564 เรื่อง ดำเนินการแล้วเสร็จ 277 เรื่อง ส่งต่อ 248 เรื่อง | ||
![]() | 22-12-2023 | 53.81 | ผลการดำเนินการแก้ไขเรื่องร้องเรียนจากประชาชน ผ่านระบบ Traffy Fondue ของสำนักงานเขตบางซื่อ ประจำเดือนrพฤศจิกายน 2566 จำนวนเรื่องทั้งหมด 433 เรื่อง ดำเนินการแล้วเสร็จ 233 เรื่อง ส่งต่อ 158 เรื่อง | ||
![]() | 29-01-2024 | 59.01 | ผลการดำเนินการแก้ไขเรื่องร้องเรียนจากประชาชน ผ่านระบบ Traffy Fondue ของสำนักงานเขตบางซื่อ ประจำเดือนมกราคม 2567 จำนวนเรื่องทั้งหมด 544 เรื่อง เสร็จสิ้น 321 เรื่อง ส่งต่อ 157 เรื่อง | ||
![]() | 29-04-2024 | 60.81 | ผลการดำเนินการแก้ไขเรื่องร้องเรียนจากประชาชน ผ่านระบบ Traffy Fondue ของสำนักงานเขตบางซื่อ ประจำเดือนเมษายน 2567 จำนวนเรื่องทั้งหมด 444 เรื่อง เสร็จสิ้น 270 เรื่อง ส่งต่อ 127 เรื่อง | ||
![]() | 24-05-2024 | 64.53 | ผลการดำเนินการแก้ไขเรื่องร้องเรียนจากประชาชน ผ่านระบบ Traffy Fondue ของสำนักงานเขตบางซื่อ ประจำเดือนพฤษภาคม 2567 (ข้อมูล ณ วันที่ 31 พ.ค. 67) จำนวนเรื่องทั้งหมด 688 เรื่อง เสร็จสิ้น 444 เรื่อง ส่งต่อ 164 เรื่อง | ||
![]() | 24-06-2024 | 58.47 | ผลการดำเนินการแก้ไขเรื่องร้องเรียนจากประชาชน ผ่านระบบ Traffy Fondue ของสำนักงานเขตบางซื่อ ประจำเดือนมิถุนายน 2567 (ข้อมูล ณ วันที่ 30 มิ.ย. 67) จำนวนเรื่องทั้งหมด 874 เรื่อง เสร็จสิ้น 511 เรื่อง ส่งต่อ 257 เรื่อง | ||
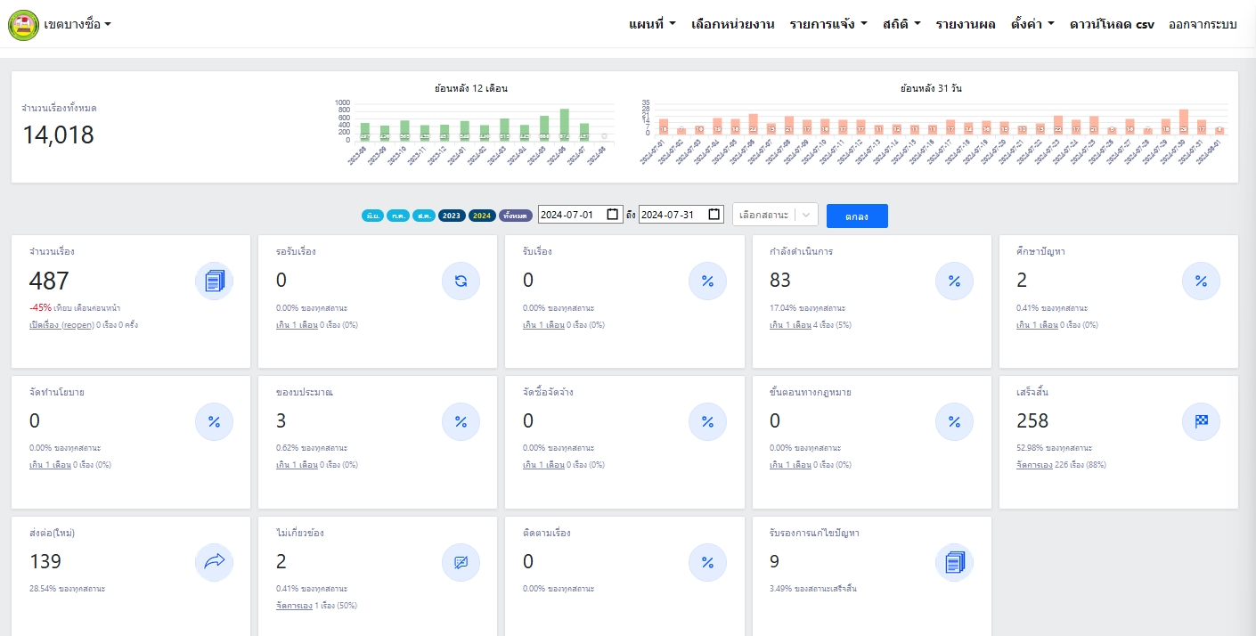
![]() | 23-07-2024 | 52.97 | ผลการดำเนินการแก้ไขเรื่องร้องเรียนจากประชาชน ผ่านระบบ Traffy Fondue ของสำนักงานเขตบางซื่อ ประจำเดือนกรกฎาคม 2567 (ข้อมูล ณ วันที่ 23 ก.ค. 67) จำนวนเรื่องทั้งหมด 487 เรื่อง เสร็จสิ้น 258 เรื่อง ส่งต่อ 139 เรื่อง | ||
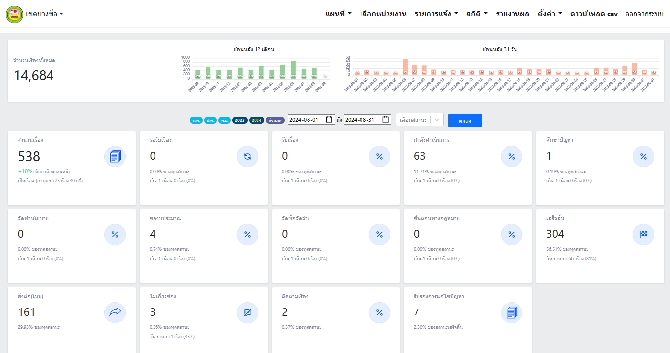
![]() | 01-09-2024 | 56.50 | ผลการดำเนินการแก้ไขเรื่องร้องเรียนจากประชาชน ผ่านระบบ Traffy Fondue ของสำนักงานเขตบางซื่อ ประจำเดือนสิงหาคม 2567 (ข้อมูล ณ วันที่ 1 ก.ย. 67) จำนวนเรื่องทั้งหมด 538 เรื่อง เสร็จสิ้น 304 เรื่อง ส่งต่อ 161 เรื่อง | ||
![]() | 19-09-2024 | 57.94 | ผลการดำเนินการแก้ไขเรื่องร้องเรียนจากประชาชน ผ่านระบบ Traffy Fondue ของสำนักงานเขตบางซื่อ ประจำเดือนกันยายน 2567 (ข้อมูล ณ วันที่ 30 ก.ย. 67) จำนวนเรื่องทั้งหมด 585 เรื่อง เสร็จสิ้น 339 เรื่อง ส่งต่อ 169 เรื่อง | ||
![]() | 31-10-2024 | 59.20 | ผลการดำเนินการแก้ไขเรื่องร้องเรียนจากประชาชน ผ่านระบบ Traffy Fondue ของสำนักงานเขตบางซื่อ ประจำเดือนตุลาคม 2567 (ข้อมูล ณ วันที่ 31 ต.ค. 67) จำนวนเรื่องทั้งหมด 527 เรื่อง เสร็จสิ้น 312 เรื่อง ส่งต่อ 170 เรื่อง | ||
![]() | 24-12-2024 | 50.57 | ผลการดำเนินการแก้ไขเรื่องร้องเรียนจากประชาชน ผ่านระบบ Traffy Fondue ของสำนักงานเขตบางซื่อ ประจำเดือนธันวาคม 2567 (ข้อมูล ณ วันที่ 24 ธ.ค. 67) จำนวนเรื่องทั้งหมด 526 เรื่อง เสร็จสิ้น 266 เรื่อง ส่งต่อ 193 เรื่อง | ||
![]() | 24-12-2024 | 58.05 | ผลการดำเนินการแก้ไขเรื่องร้องเรียนจากประชาชน ผ่านระบบ Traffy Fondue ของสำนักงานเขตบางซื่อ ประจำเดือนพฤศจิกายน 2567 (ข้อมูล ณ วันที่ 30 พ.ย. 67) จำนวนเรื่องทั้งหมด 534 เรื่อง เสร็จสิ้น 310 เรื่อง ส่งต่อ 170 เรื่อง |
ขั้นตอนการดำเนินงานโครงการ/กิจกรรม
| ลำดับ | ขั้นตอน/รายละเอียดงาน | ร้อยละของงาน | เริ่มต้นวันที่ | สิ้นสุดวันที่ |
|---|---|---|---|---|
No results found. | ||||
** รายละเอียดเกี่ยวกับการรายงานฯ **
| ลำดับ | วันที่รายงาน | ผลการดำเนินงาน |
|---|---|---|
No results found. | ||

