กลับหน้าหลัก โครงการฯ ของหน่วยงาน
รายละเอียดโครงการ : 1.2 ประสิทธิภาพของการขับเคลื่อนการบูรณาการการดำเนินงานร่วมกันระหว่างหน่วยงาน (Joint KPIs) การแก้ปัญหาข้อร้องเรียนผ่านระบบ Traffy Foundue (ID: 7702)
รายละเอียดโครงการ
Showing 1-1 of 1 item.
| สยป.1 | File | ชื่อโครงการ/กิจกรรม | งบประมาณฯ | ความคืบหน้าฯ | หน่วยงานที่รับผิดชอบ | ส่วนราชการ/ฝ่าย |
|---|---|---|---|---|---|---|
![]() | - | 1.2 ประสิทธิภาพของการขับเคลื่อนการบูรณาการการดำเนินงานร่วมกันระหว่างหน่วยงาน (Joint KPIs) การแก้ปัญหาข้อร้องเรียนผ่านระบบ Traffy Foundue | 0.00 | 100.00 | สำนักงานเขตคลองสาน | ฝ่ายปกครอง |
KRs/KPI ที่เกี่ยวข้อง
Showing 1-1 of 1 item.
| สยป.2 | Action | KEY_RESULT | หน่วยนับ | ค่าเป้าหมาย | ผลการดำเนินงาน | ความคืบหน้าของ KPI (%) |
|---|---|---|---|---|---|---|
![]() | - | J สลป. (1.2.1) : ร้อยละความสำเร็จของการแก้ไขปัญหาข้อร้องเรียนของประชาชน กรณีร้องเรียนผ่านแพลตฟอร์ม Traffy Fondue ของกรุงเทพมหานคร | ร้อยละ | 80.00 | 242.60 | 303.25 |
** รายละเอียดเกี่ยวกับการรายงานฯ **
Showing 1-8 of 8 items.
| สยป.3 | วันที่รายงาน | ผลการดำเนินงาน | Photo | REPORT_NOTE | เชื่อมโยงข้อมูลเกี่ยวข้องฯ |
|---|---|---|---|---|---|
![]() | 27-02-2024 | 0.00 | สถิตการติดตามเรื่องร้องเรียน ณ วันที่ 27 กุมภาพันธ์ 2567 จำนวนเรื่องร้องเรียน 261 ดำเนินการเสร็จเเล้ว 126 คิดเป็นร้อยละ 48.27 | ||
![]() | 26-03-2024 | 0.00 | สถิตการติดตามเรื่องร้องเรียน ณ วันที่ 26 มีนาคม 2567 จำนวนเรื่องร้องเรียน 219 ดำเนินการเสร็จเเล้ว 115 คิดเป็นร้อยละ 52.51 กำลังดำเนินการ 28 จัดซื้อจัดจ้าง 1 ติดตามเรื่อง 1 รับรองแก้ไขปัญหา 2 | ||
![]() | 30-04-2024 | 0.00 | สถิติการติดตามเรื่องร้องเรียน ถึง ณ วันที่ 29 เมษายน 2567 จำนวนเรื่องร้องเรียน 3027ดำเนินการเสร็จเเล้ว 2,597 คิดเป็นร้อยละ 85 กำลังดำเนินการ 74 จัดซื้อจัดจ้าง 6 ติดตามเรื่อง 0 ไม่เกี่ยวข้อง 350 | ||
![]() | 27-06-2024 | 80.51 | ข้อมูลตั่งเเต่ ตุลาคม 2566- 26 มิถุนายน 2567 -จำนวนเรื่อง 6954 -ดำเนินการเสร็จสิ้น 5668 คิดเป็นร้อยละ 81.51 -กำลังดำเนินการ 73 -ของบประมาณ 3 -จัดซื้อจัดจ้าง 4 -ขั้นตอนทางกฎหมาย 15 -ส่งต่อ 771 -ไม่เกี่ยวข้อง 411 -ติดตามเรื่อง 9 | ||
![]() | 31-07-2024 | 80.14 | นวนเรื่อง 7242 -ดำเนินการเสร็จสิ้น 5876 คิดเป็นร้อยละ 81.14 -กำลังดำเนินการ 107 -ของบประมาณ 1 -จัดซื้อจัดจ้าง 5 -ขั้นตอนทางกฎหมาย 4 -ส่งต่อ 832 -ไม่เกี่ยวข้อง 402 -ติดตามเรื่อง 15 | ||
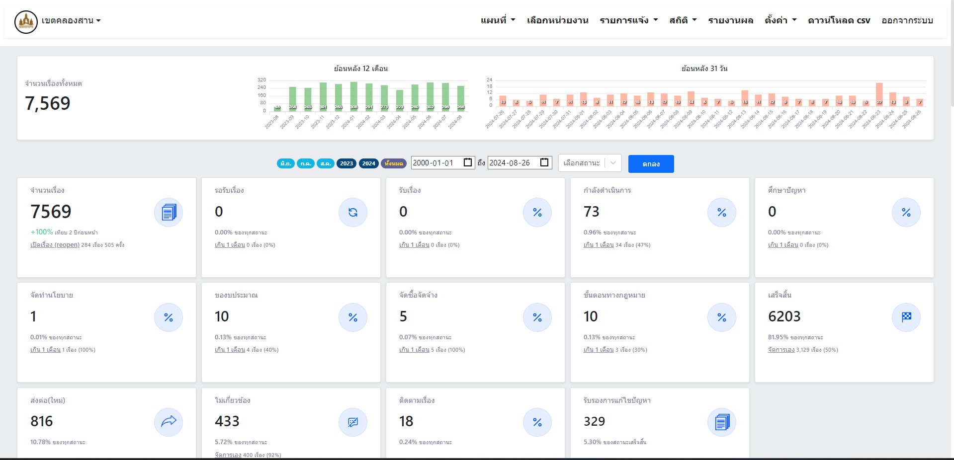
![]() | 26-08-2024 | 81.95 | -จำนวนเรื่อง 7,569 -ดำเนินการเสร็จสิ้น 6,203 คิดเป็นร้อยละ 81.95 -กำลังดำเนินการ 73 -จัดทำนโยบาย 1 -ของบประมาณ 10 -จัดซื้อจัดจ้าง 5 -ขั้นตอนทางกฎหมาย 10 -ส่งต่อ 816 -ไม่เกี่ยวข้อง 433 -ติดตามเรื่อง 18 | ||
![]() | 25-09-2024 | 0.00 | สำนักงานเขตคลองสาน มีเรื่องแจ้งทั้งหมด 7870 ซึ่งอยู่ในสถานะ ดังนี้ - กำลังดำเนินการ 82 เนื่อง - ศึกษาปัญหา 1 เรื่อง - จัดทำนโยบาย 1 เรื่อง - ของบประมาณ 16 เรื่อง - จัดซื้อจัดจ้าง 5 เรื่อง - ขั้นตอนทางกฎหมาย 10 เรื่อง - เสร็จสิ้น 6,408 เรื่อง (จัดการเรื่อง 3,252 เรื่อง) - ส่งต่อ 873 เรื่อง - ไม่เกี่ยวข้อง 454 เรื่อง (จัดการเอง 420 เรื่อง) - ติดตามเรื่อง 20 เรื่อง ข้อมูล ณ วันที่ 18 กันยายน 2567 | ||
![]() | 31-01-2024 | 0.00 | สถิตการติดตามเรื่องร้องเรียน ณ วันที่ 31 มกราคม 2567 จำนวนเรื่องร้องเรียน 307 ดำเนินการเสร็จเเล้ว 217 คิดเป็นร้อยละ 71.38 |
ขั้นตอนการดำเนินงานโครงการ/กิจกรรม
Showing 1-12 of 12 items.
| ลำดับ | ขั้นตอน/รายละเอียดงาน | ร้อยละของงาน | เริ่มต้นวันที่ | สิ้นสุดวันที่ |
|---|---|---|---|---|
| 1 | รายงานผลการดเนินงานการการแก้ปัญหาข้อร้องเรียนผ่านระบบ Traffy Foundue ประจำเดือน ตุลาคม 2566 | 10.00 | 01-10-2023 | 31-10-2023 |
| 2 | รายงานผลการดเนินงานการการแก้ปัญหาข้อร้องเรียนผ่านระบบ Traffy Foundue ประจำเดือน พฤศจิกายน 2566 | 10.00 | 01-11-2023 | 30-11-2023 |
| 3 | รายงานผลการดเนินงานการการแก้ปัญหาข้อร้องเรียนผ่านระบบ Traffy Foundue ประจำเดือน ธันวาคม 2566 | 10.00 | 01-12-2023 | 31-12-2023 |
| 4 | รายงานผลการดเนินงานการการแก้ปัญหาข้อร้องเรียนผ่านระบบ Traffy Foundue ประจำเดือน มกราคม 2567 | 10.00 | 01-01-2024 | 31-01-2024 |
| 5 | รายงานผลการดเนินงานการการแก้ปัญหาข้อร้องเรียนผ่านระบบ Traffy Foundue ประจำเดือน กุมภาพันธ์ 2567 | 10.00 | 01-02-2024 | 29-02-2024 |
| 6 | รายงานผลการดเนินงานการการแก้ปัญหาข้อร้องเรียนผ่านระบบ Traffy Foundue ประจำเดือน มีนาคม 2567 | 10.00 | 01-03-2024 | 31-03-2024 |
| 7 | รายงานผลการดเนินงานการการแก้ปัญหาข้อร้องเรียนผ่านระบบ Traffy Foundue ประจำเดือน เมษายน 2567 | 10.00 | 01-04-2024 | 30-04-2024 |
| 8 | รายงานผลการดเนินงานการการแก้ปัญหาข้อร้องเรียนผ่านระบบ Traffy Foundue ประจำเดือน พฤษภาคม 2567 | 10.00 | 01-05-2024 | 31-05-2024 |
| 9 | รายงานผลการดเนินงานการการแก้ปัญหาข้อร้องเรียนผ่านระบบ Traffy Foundue ประจำเดือน มิถุนายน 2567 | 5.00 | 01-06-2024 | 30-06-2024 |
| 10 | รายงานผลการดเนินงานการการแก้ปัญหาข้อร้องเรียนผ่านระบบ Traffy Foundue ประจำเดือน กรกฎาคม 2567 | 5.00 | 01-07-2024 | 31-07-2024 |
| 11 | รายงานผลการดเนินงานการการแก้ปัญหาข้อร้องเรียนผ่านระบบ Traffy Foundue ประจำเดือน สิงหาคม 2567 | 5.00 | 01-08-2024 | 31-08-2024 |
| 12 | รายงานผลการดเนินงานการการแก้ปัญหาข้อร้องเรียนผ่านระบบ Traffy Foundue ประจำเดือน กันยายน 2567 | 5.00 | 01-09-2024 | 30-09-2024 |
** รายละเอียดเกี่ยวกับการรายงานฯ **
Showing 1-12 of 12 items.
| ลำดับ | วันที่รายงาน | ผลการดำเนินงาน |
|---|---|---|
| 1 | 0 | 0.00 |
| 2 | 0 | 0.00 |
| 3 | 0 | 0.00 |
| 4 | 0 | 0.00 |
| 5 | 0 | 0.00 |
| 6 | 0 | 0.00 |
| 7 | 0 | 0.00 |
| 8 | 0 | 0.00 |
| 9 | 0 | 0.00 |
| 10 | 0 | 0.00 |
| 11 | 0 | 0.00 |
| 12 | 0 | 0.00 |

